
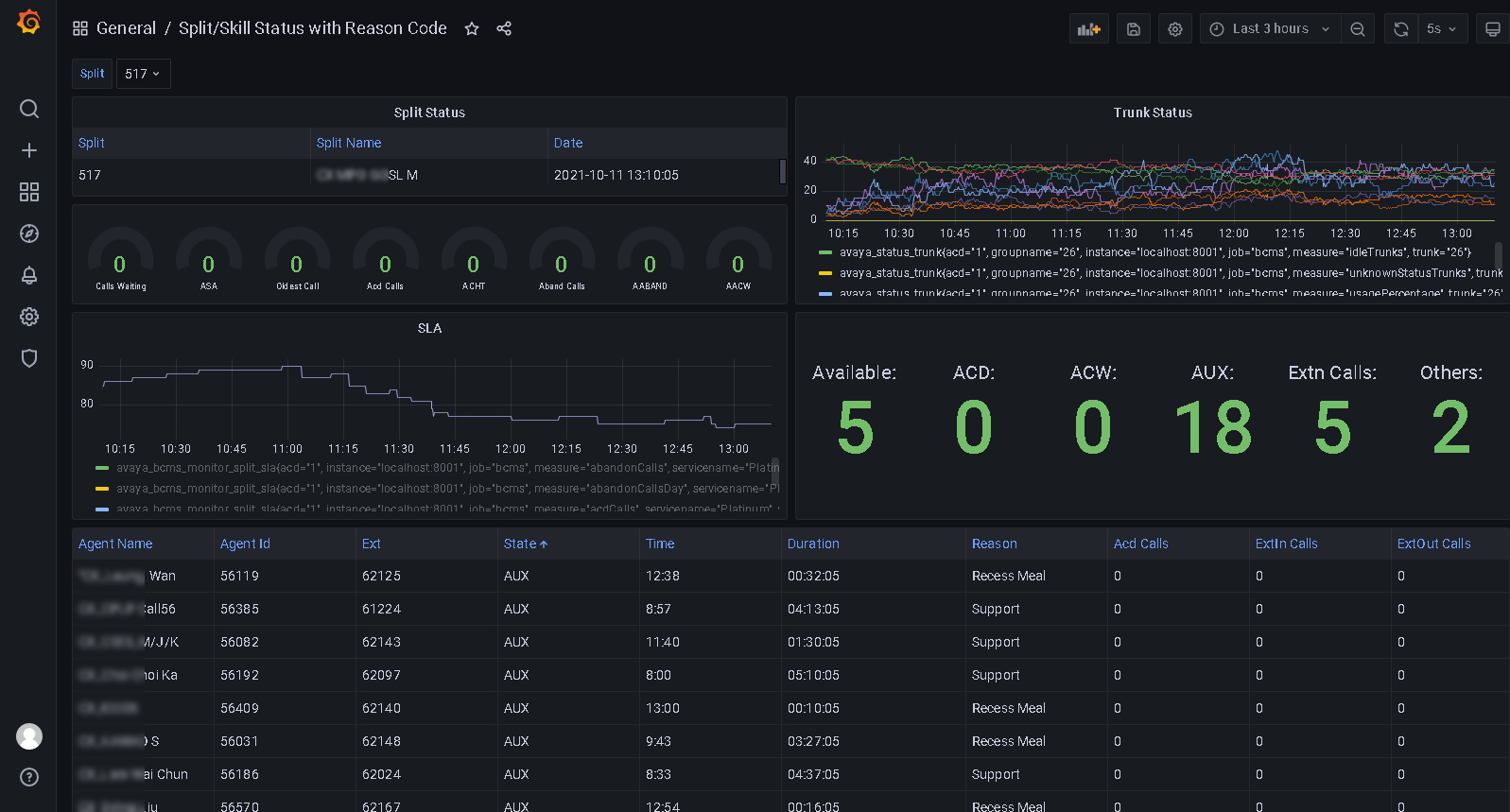
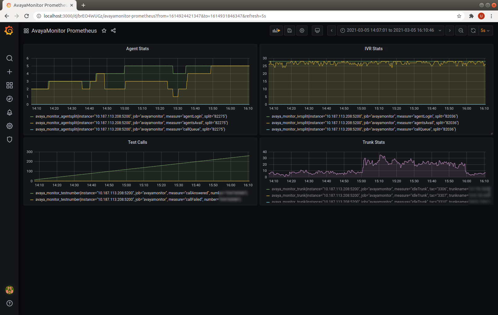
bcmsSVR can integrate with ctiSVR now to get AUX reason codes for two real-time reports. This makes the two real-time reports have similar look and feel as CMS reports. The JSON format of the two reports are illustrated as follows. We can use Grafana to query the two reports and produce useful and beautiful dashboards. You can reference this for using Grafana to monitor call center.
1. monitor bcms split status (real-time)
{
"msgtype": "response",
"id": "",
"result": "success",
"report": "bcmsmonitorsplitstatus",
"acd": 5,
"timestamp": 1733519669,
"list": [
{
"split": "123",
"splitName": "ABC",
"callsWaiting": 0,
"oldestCallWaiting": 0,
"acceptableServiceLevel": 20,
"percentWithinServiceLevel": -1,
"agentsStaffed": 1,
"agentsAvailable": 0,
"agentsACD": 0,
"agentsACW": 0,
"agentsAUX": 1,
"agentsAUX0": 0,
"agentsAUX1": 0,
"agentsAUX2": 0,
"agentsAUX3": 1,
"agentsAUX4": 0,
"agentsAUX5": 0,
"agentsAUX6": 0,
"agentsAUX7": 0,
"agentsAUX8": 0,
"agentsAUX9": 0,
"agentsExtnCalls": 0,
"agentsOthers": 0,
"avgSpeedAns": 0,
"abandonCalls": 0,
"avgTimeAbandon": 0,
"acdCalls": 0,
"avgTimeTalk": 0,
"avgAfterCall": -1,
"agent": [
{
"agentName": "YP",
"agentID": "19900",
"extension": "10001",
"state": "AUX",
"reasoncode": "3",
"time": "5:14",
"duration": 29,
"acdCalls": 0,
"extInCalls": 0,
"extOutCalls": 0
}
]
}
]
}
2. monitor bcms split sla (real-time with day summary)
{
"msgtype": "response",
"id": "",
"result": "success",
"report": "bcmsmonitorsplitsla",
"acd": 5,
"timestamp": 1733519846,
"split": "123",
"serviceName": "ABC",
"callsWaiting": 0,
"oldestCallWaiting": 0,
"displayOldestCallWaiting": "00:00",
"agentsStaffed": 1,
"agentsAvailable": 0,
"agentsACD": 0,
"agentsACW": 0,
"agentsAUX": 1,
"agentsAUX0": 0,
"agentsAUX1": 0,
"agentsAUX2": 0,
"agentsAUX3": 1,
"agentsAUX4": 0,
"agentsAUX5": 0,
"agentsAUX6": 0,
"agentsAUX7": 0,
"agentsAUX8": 0,
"agentsAUX9": 0,
"agentsExtnCalls": 0,
"agentsOthers": 0,
"acdCalls": 0,
"abandonCalls": 0,
"avgSpeedAns": 0,
"displayAvgSpeedAns": "00:00",
"avgTimeAbandon": 0,
"displayAvgTimeAbandon": "00:00",
"avgTimeTalk": 0,
"displayAvgTimeTalk": "00:00",
"totalTimeAfterCall": 0,
"displayTotalTimeAfterCal": "00:00",
"percentWithinServiceLevel": -1,
"acdCallsDay": 0,
"abandonCallsDay": 0,
"avgSpeedAnsDay": 0,
"displayAvgSpeedAnsDay": "00:00",
"avgTimeAbandonDay": 0,
"displayAvgTimeAbandonDay": "00:00",
"avgTimeTalkDay": 0,
"displayAvgTimeTalkDay": "00:00",
"totalTimeAfterCallDay": 18000,
"displayTotalTimeAfterCallDay": "300:00",
"percentWithinServiceLevelDay": -1,
"flowIn": 0,
"flowOut": 0,
"totalTimeAuxOther": 0,
"displayTotalTimeAuxOther": "00:00",
"avgStaff": 1,
"agent": [
{
"agentName": "YP",
"agentID": "19900",
"extension": "10001",
"state": "AUX",
"reasoncode": "3",
"time": "5:14",
"duration": 206,
"acdCalls": 0,
"extInCalls": 0,
"extOutCalls": 0,
"acdCallsDay": 0,
"avgTalkTimeDay": 0,
"totalACWDay": 18000,
"totalAvailableTimeDay": 0,
"totalAuxOthersDay": 0,
"extnCallsDay": 0,
"avgExtnTimeDay": 0,
"totalTimeStaffedDay": 18000,
"totalHoldTimeDay": 0
}
]
}